(编辑:jimmy 日期: 2026/5/26 浏览:2)
创建容器
点击左侧的导航菜单「容器管理」,进入容器管理列表页,通过点击容器列表左上角的「创建容器」按钮可进入创建容器页面,如下图所示:
其中带 * 为必填项。
选择镜像
可选择的镜像分为「我的镜像」和「官方镜像」。
我的镜像
我的镜像中为用户自定义的镜像以及在蜂巢镜像中心收藏的镜像,如下图所示。其中,收藏的镜像会在镜像右上角用星号标记。注意:默认显示的镜像数量有限,你可以点击右上角「全部显示」查看所有镜像。
规格
容器的规格分为标准套餐两类。
标准规格按需计费,用多少算多少,公网可选择使用或者不使用。使用的情况下又可分为按带宽计费或按流量计费,你可以根据需要灵活配置。你可以选择适合自己的规格套餐。
容器名称
填写集群名称,一般由 3~32 位字母或数字组成,以字母开头。
公网
如果需要使用公网 IP,则选择「使用」,计费方式可分为按带宽计费或按流量计费,你可以按需选择。
SSH 密钥
在创建容器的过程中,可选择 SSH 密钥(即公钥),选择的密钥在创建容器时会注入容器中。创建成功后,即可通过私钥进行 SSH 登录。重要:出于安全考虑,蜂巢不提供采用密码登录的方式,仅支持密钥登录。
倘若使用原生 SSH 客户端登录,需在「创建容器」时,注入 SSH 密钥;否则,可以选择创建密钥。
注入已有密钥
「创建容器」时,选择已有 SSH 密钥:
创建容器时,最多支持注入五个密钥;
容器创建成功后,出于安全考虑,不支持在「容器设置」页直接修改密钥;
创建密钥
点击「创建密钥」,蜂巢提供两种创建 SSH 密钥方式:
创建新密钥:选择「创建新密钥」,蜂巢生成随机密钥,自动下载至本地;
导入密钥:选择「导入密钥」,上传本地公钥文件或填写公钥内容导入本地密钥。
环境变量
你可在创建容器过程中,将所填环境变量注入到即将生成的容器中,这样可以避免常用环境变量的重复添加。
设置容器
创建成功后,可对容器进行设置。在容器列表中点击相应的「设置」按钮,可设置的内容有:容器描述和环境变量。
删除容器
容器删除需近摄操作。如何需要删除不再使用的容器,在容器列表中点击相应容器的「设置」按钮,进入容器设置页面,点击最下方的「删除容器」按钮进行删除即可,如下图所示:
容器管理
容器管理入口位于网易蜂巢首页的容器管理选项,点击「容器管理」,显示当前用户的所有容器列表。
你可以在此创建容器,设置容器,查看容器状态等。点击容器名称,进入容器详情。
容器详情
点击容器列表中的容器名称,可进入容器详情,查看容器的详细信息。包含容器的基本信息、创建自定义镜像、性能监控、最近日志与 Console 等。具体如下图所示:
创建自定义镜像
在容器详情页点击「保存为镜像」按钮,在弹出框中输入相应信息提交后即可创建自定义镜像(即快照),如下图所示:
创建的自定义镜像可通过左侧的镜像仓库导航菜单查看。创建的自定义镜像如下图所示:
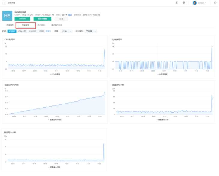
性能监控
在容器详情页面,点击「性能监控」标签,展示了相应容器的性能监控详情。性能监控主要针对 CPU 利用率、内存利用率、磁盘空间利用率、磁盘读写次数进行监控,实时显示当前容器的 CPU 利用率及内存使用大小,如下图所示。
最近操作日志
在容器详情页面,点击「最近操作日志」标签,将会显示该容器最近的操作日志,创建、设置等操作都会有相应日志产生,具体如下图所示:
运行日志
运行日志主要显示容器最近的运行情况,下图为 Redis 镜像的运行日志示例:
Console
Console 主要为用户提供 Web Shell 操作, 这样用户日常的一些操作可直接通过 Web 进行,无需使用 SSH 工具。Console 功能如下图所示: